In my role within the training industry, I’ve explored many course management systems (CMS). Initially, I faced challenges like complex interfaces, limited customization, and integration issues. Finding a course management system that met all our needs was a struggle.
Also, I have seen a common misconception that free tools are useless. Let me tell you a secret—if budget is a factor, free tools can do wonders. True, they have limited features, but some offer great functionality at no cost. The key? Research.
I know you might not have the time to research, so I’ve done it on your behalf. Through this guide, I will discuss CMS and highlight the best free course management systems that can significantly improve teaching and learning.
What Is a Course Management System?
A course management system is a digital platform that helps instructors and trainers manage their courses efficiently. Imagine having a central hub where you can organize course materials, track learner progress, and facilitate communication—all in one place.
With a CMS, you can upload assignments, grade work, and provide feedback. It simplifies administrative tasks, leaving more time to focus on teaching and improving the learning experience.
LMS vs. CMS: What Is the Difference?
Often, I get this question: Is an LMS the same as a CMS, or are they different? Let me clarify this for you.
| Feature/Aspect | Learning Management System (LMS) | Course Management System (CMS) | Similarities |
|---|---|---|---|
| Purpose | Manages all aspects of learning, including course delivery, tracking, and reporting. | Primarily focuses on the creation and management of course content. | Both provide a centralized platform for course materials. |
| Content Delivery | Includes advanced features like e-learning modules, interactive content, and multimedia integration. | Mainly supports basic content delivery like documents, PDFs, and presentations. | Both allow instructors to upload and share course materials. |
| Tracking & Reporting | Offers detailed analytics on learner progress, performance, and course completion. | Limited tracking, usually focuses on course participation and basic progress. | Both track learner engagement to some extent. |
| Assessment Tools | Comprehensive tools for quizzes, exams, and assignments with automatic grading. | Basic assessment tools, often require manual grading. | Both include tools for assessing learner knowledge. |
| Communication Features | Robust communication tools like forums, chats, and announcements. | Basic communication tools, often limited to email and announcements. | Both facilitate communication between instructors and learners. |
| User Management | Advanced user management, including role-based access and user groups. | Basic user management, often limited to course-level access. | Both manage user access to course materials. |
What Is the Purpose of a Course Management System?
Course management systems are used for various purposes, which are as follows:
- Organize and Deliver Course Materials: Instructors can upload syllabi, presentations, assignments, and other resources for learners to access easily.
- Facilitate Communication: Course management systems provide tools for announcements, discussion boards, and email, enabling instructors and learners to communicate effectively.
- Automate Tasks: CMS can automate tasks like grading quizzes and assignments, saving instructors time and effort.
- Promote Collaboration: Some CMS offers features for group work, allowing learners to collaborate on projects and assignments.
- Assessment and Feedback: The system can be used to conduct online quizzes, exams, and surveys and provide feedback to learners.
What Are the Key Features of an Online Course Management System?
As instructors, you want an online course management system that makes your job easier.
I have listed out the top features of an online course management system that I believe will help you achieve that:
1. User-Friendly Interface
A simple, intuitive platform allows you to focus on teaching rather than navigating complex menus. This helps you and your learners access everything needed without frustration.
2. Course Creation and Management
You can easily create and organize course content, including videos, quizzes, and assignments. The system lets you update materials and track learners’ progress effortlessly.
3. Communication Tools
Integrated forums, chat functions, and email ensure seamless communication with your learners. This keeps everyone engaged and informed, facilitating better interaction.
4. Assessment and Grading
Set up various types of assessments, from multiple-choice quizzes to assignments. The best course management systems can automatically grade some types and provide immediate feedback, saving you time and effort.
5. Progress Tracking
Monitor your learners’ progress in real time with reports. This feature helps you identify learners who might need extra help and allows learners to see their own achievements and areas for improvement.
6. Mobile Accessibility
Ensure your course materials are accessible on mobile devices. This flexibility allows learners to access content and complete assignments on the go, making learning more convenient. (Mobile LMSs work wonders in this regard!)
7. Integration With Other Tools
Integration with other software, such as plagiarism checkers, external content libraries, and analytics tools, can enhance your courses. This provides a richer learning experience and helps you maintain academic integrity.
8. Security Features
Protect your and your learners’ data with robust security measures. A reliable CMS ensures that personal information remains safe and secure.
So, that was all about the features a branded CMS must have. The next thought is: which are the best CMSs available?
You are thinking about the same, aren’t you?
I know! So here is a list of the best CMSs I have curated after intense research! The best part is they are all free tools!
Get Free LMS Software — All Features, Forever.
We've helped 567 companies train 200,000+ employees. Create courses in under a minute with our AI LMS or use 200+ ready-made courses on compliance, harassment, DEI, onboarding, and more!
List of Free Course Management Systems
I have created a list of examples of free course management systems based on my personal experience, research, and peer recommendations.
Go through the list and choose the one that best suits your needs!
1. ProProfs Training Maker
Looking for a course management system that goes beyond course delivery? Look no further than ProProfs Training Maker! Being an LMS, it offers a powerful CMS built right in, giving you the best of both worlds. Here’s what I love most:
- Course creation flexibility: I can build courses from scratch using the authoring tool, upload existing materials like presentations or videos, or leverage their library of pre-built courses.
- Content organization: No more hunting for materials! ProProfs keeps my training materials organized and easily searchable for learners.
- User management: Adding learners, creating groups, and assigning roles and permissions is a breeze. This lets me control access and foster collaboration within my training programs.
- Learner engagement: I can support discussions and forums for knowledge sharing among learners, send announcements, and set reminders to keep them on track.
- Reporting and analytics: I can track learner progress, analyze knowledge retention with quizzes, and generate reports to identify areas for improvement. This is gold for making sure my training programs are effective.
- Branding and white labeling: ProProfs lets me remove their branding and customize the learning experience with my own logo, colors, and messaging. This way, I can promote my courses under my brand and give them a professional look.
One Minor Wish: While ProProfs Training Maker is fantastic, the only downside I see is the limitations of the free version. It’s perfect for startups and micro-businesses, but a paid plan is necessary for larger teams. Adding a dark mode option would be the icing on the cake for user experience, especially for those who prefer a darker interface (like me).
Pricing: Forever free plan for small teams. The paid plan starts at $1.99/active learner/month.
2. Sakai LMS


My next tool of choice is Sakai LMS. This free course management system is a great alternative for budget-conscious people.
- Community focus: Sakai emphasizes collaboration and fosters a strong sense of community within your courses. Learners can discuss topics, work on projects together, and share resources in online forums and groups.
- Open-source flexibility: Since Sakai is open-source, it’s incredibly flexible. You can customize it to fit your specific needs and even add custom tools developed by the Sakai community.
- Assessment tools: Sakai provides a robust set of assessment tools, allowing you to create quizzes, tests, assignments, and surveys to gauge learner understanding.
- Accessibility: Sakai prioritizes accessibility, ensuring your courses are usable by learners with disabilities. This makes your training programs more inclusive and equitable.
As a Sakai LMS user, I feel its interface could be more engaging. The communication between learners and instructors is quite basic, relying on email, delayed chat, and forums, which can be uninspiring. The process of integrating rubrics into the grading page is cumbersome, requiring a cut-and-paste approach that seems outdated.
Pricing: It’s a free source LMS. However, one limitation of the free model is that institutions may incur costs related to hosting, customizing, and supporting the system.
3. Chamilo


You know that struggle of finding the perfect online learning platform? The one that’s not a total wallet-eater but also lets you bend it to your will? Yeah, me too. Then I stumbled on Chamilo LMS, and let me tell you, it’s been a game-changer.
Here’s what really makes it shine for me:
- Accessible Course Content: Gone are the days of learners getting lost in a maze of materials. Chamilo makes everything easy to find, which has totally boosted engagement and cut down on drop-outs.
- Certificate Generation: Learners love that extra bit of recognition at the end of a course. With Chamilo, I can create certificates within the system, adding value and motivating them.
- Skill Management: This is a big one. Chamilo helps me align my courses perfectly with the specific skills I want my learners to leave with. I no longer wonder if they’re actually learning what they need.
- SCORM Support: This is technical talk, but basically, it means all my course content plays nicely with other e-learning tools. There are no compatibility headaches, just smooth sailing.
Chamilo, as a course management system, has been a valuable asset in establishing our e-learning foundation. However, Chamilo’s current feature set might pose some limitations for organizations requiring highly customized reporting or intricate integrations. While ideal for beginners, the user-friendly interface may not offer the advanced functionalities experienced users seek.
Pricing: Free plan available ( no custom branding options available). Custom pricing for paid plans.
4. Forma LMS


Gone are the days of clunky interfaces and limited features. Forma is user-friendly yet surprisingly powerful.
Here’s what truly sets it apart for me:
- Responsive Design: Learners can access courses from anywhere, on any device. The interface adapts perfectly, ensuring a smooth experience for everyone.
- Total Course Control: From uploading materials to setting up collaboration tools and tracking activity – Forma gives me complete command over every aspect of a course.
- Customizable Certificates: Learners love that sense of accomplishment at the end. Forma automates certificate generation with customizable templates to add a personal touch.
- Effortless Webinars: Forget juggling different platforms. Forma integrates with video conferencing systems, making creating webinars and virtual classrooms a breeze.
However, I feel this online course management system could be better if it made adding new users simpler. People say it’s a bit tricky now. Also, it’d be great if it worked smoother with other software we use. Some reviews I read mentioned this, too, and making these changes could really help us save time and make learning even easier.
Pricing: The free version of Forma LMS restricts the number of users, available courses, and data storage. Custom pricing for paid plans.
5. Thinkific


I’ve been looking for course management system examples to spice up our training offerings, and Thinkific keeps popping up in conversations with colleagues. While I haven’t dived in myself yet, they rave about its toolkit, which can handle just about any kind of learning experience.
Here’s what really piqued my interest:
- AI Quizmaster? Yes, please! Thinkific uses artificial intelligence to whip up dynamic quizzes, making assessments way more personalized for each learner. No more one-size-fits-all snooze fests!
- Put Your Brand in Their Pocket: They can build custom mobile apps for your courses. That means learners can access your branded content on the go, keeping them engaged wherever they are.
- Learning Doesn’t Stop at Courses: Thinkific lets you offer downloadable resources. Think cheat sheets, workbooks, or bonus content –– the sky’s the limit!
- The Spotify of Learning (Almost): This one is pretty cool—you can distribute and monetize your courses directly through Spotify! It’s perfect for creating audio-based lessons or adding some soundtrack magic to your existing content.
Now, there’s always a flip side, right? Some users say that while Thinkific offers a bunch of customization options, it could use some extra bells and whistles to structure your courses. ️ This might be a concern if you’re designing super complex learning paths or have very specific layouts in mind.
Pricing: The free plan is limited to one course only. The paid plan starts at $36/month.
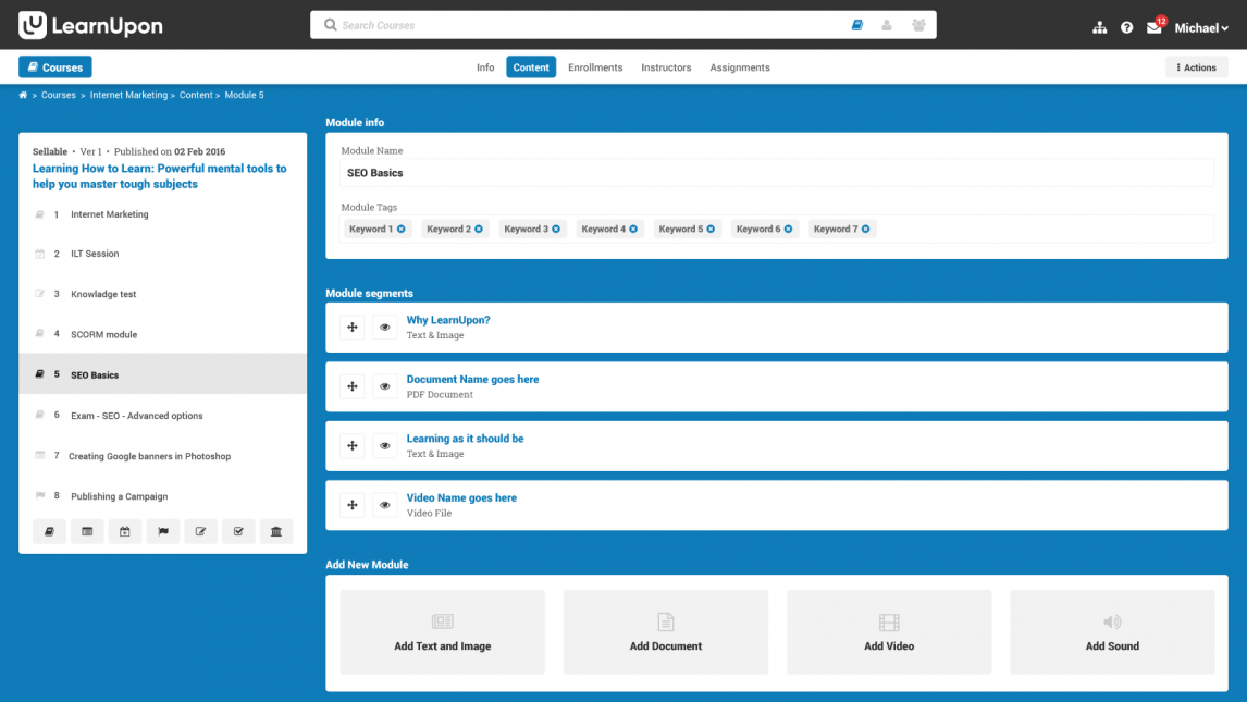
6. LearnUpon


Tired of training that feels like watching paint dry? LearnUpon is here to rip up the rulebook and transform your team’s learning experience into an engaging, growth-fueling adventure!
- AI to the Rescue! Ditch the boring old training methods. LearnUpon uses artificial intelligence to personalize your trainees’ learning experience.
- Course Creation Made Easy: This course management system lets you create engaging courses is a breeze. Craft interactive content exactly how you envision it, catering to your learners’ needs.
- Train Anytime, Anywhere: Forget about scheduling limitations! LearnUpon delivers training on-demand, allowing your team to access valuable knowledge whenever and wherever they need it.
- Learning Paths Pave the Way: Create personalized learning journeys for your team. Learning paths guide them through a structured curriculum tailored to their specific roles and goals.
On the analytics side, I feel they could offer more customization options for reports. This would give you even deeper insights into how your training programs are performing and allow you to fine-tune them for maximum impact.
Pricing: Free trial and demo are available. Custom pricing for the paid plans.
7. SC Training (Formerly EdApp)


I’ve been geeking out on this course management tool called SC Training. It’s all about microlearning, which means you can train your learners in bite-sized chunks that fit perfectly into their busy schedules.
- Microlearning Magic: Ditch the lengthy training modules! Learners can squeeze in training during commutes or coffee breaks – no more excuses for lagging performance.
- Gamification Gets Results: We all know traditional lectures can get snoozy. EdApp injects some fun with built-in games and interactive templates.
- AI, Your New Course Creation Buddy: Struggling to develop engaging content? EdApp’s AI assistant is here to help!
- Data-Driven Decisions: EdApp provides comprehensive reports and analytics. You can track learner progress, identify knowledge gaps, and tweak your training programs for optimal results.
Of course, there’s always space for improvement. Ideally, I’d love to see even more granular customization options for the content and user interface. The ability to truly personalize the learning experience for different audiences would be a powerful tool.
Pricing: The free plan is best for small teams, but it doesn’t come with advanced analytics. The paid plan starts at $5/learner/month.
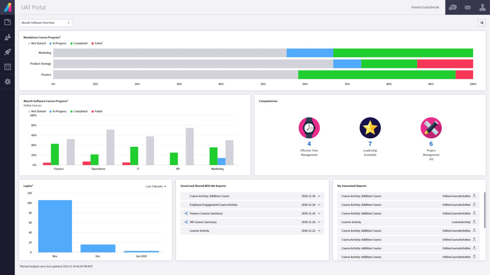
8. Absorb LMS


Another best course management system for free is Absorb LMS. If you thrive on innovation and embrace the power of AI, then get ready to be wowed by this tool.
- Automated Efficiency: Let AI handle the mundane. Absorb LMS automates administrative tasks, freeing you to focus on crafting strategic training programs.
- Data-Driven Decisions: Ditch the guesswork! Absorb LMS provides comprehensive reporting and analytics dashboards for data-driven decisions that optimize your programs and maximize learning impact.
- Personalized Learning Powerhouse: Absorb LMS integrates with AI authoring tools, allowing you to create adaptive learning paths that cater to individual learner needs and maximize knowledge retention.
- The Power of Gamification: Absorb LMS integrates with AI-powered gamification engines, allowing you to create dynamic learning experiences with personalized challenges, rewards, and leaderboards.
To truly supercharge the user experience, I’d love to see an even wider variety of assessment options. Streamlining blended learning experiences would be another win, allowing for a seamless flow between online and offline components.
Pricing: Free trial available. Custom pricing for paid plans.
9. Coggno


Looking for a course management system with more than just a pretty face? Look no further than Coggno! This tool packs a punch with features designed to make learning a breeze. While I haven’t tested it myself yet, here’s what caught my eye:
- Plays well with others: Have you ever created awesome training content that doesn’t work with your LMS? Not with Coggno! It supports SCORM, meaning your existing stuff fits right in, and you can easily track learners’ progress.
- Make it your own: Coggno lets you customize it with your company logo and colors to create a training experience that feels like home.
- Course library galore: Whether you’re looking for compliance training, safety protocols, or essential soft skills, Coggno offers a massive library of courses.
- Track your training success: Coggno’s built-in progress tracking lets you monitor your learners’ progress. This allows you to see if your training programs are meeting expectations and identify areas for improvement.
With a few tweaks to expand customization and offer more data analysis, it could become the ultimate platform for creating truly personalized and insightful learning experiences. This one’s definitely worth checking out!
Pricing: The free plan does not include question bank and assessments. The paid plan starts at $199 /month.
10. Masteriyo LMS


While established names dominate the eLearning field, a new contender is rapidly gaining traction: Masteriyo LMS. This innovative platform stands out for its user-centric design and refreshingly streamlined approach to online learning.
- Effortless Course Creation: Masteriyo empowers instructors with an intuitive drag-and-drop course builder that streamlines content organization and management.
- Immersive Learning Experience: Learners benefit from a distraction-free learning interface, fostering focused engagement with course material.
- Scalability Without Limits: Masteriyo eliminates enrollment and course quantity restrictions, allowing you to cater to a growing audience seamlessly.
- Data-Driven Insights: Advanced analytics empower you to track student progress and tailor your courses for optimal learning outcomes.
The platform could further integrate more advanced gamification features to solidify its market position. Additionally, they can work on adding more integration capabilities with enterprise tools and optimizing mobile responsiveness.
Pricing: The free plan is available, but it does not include bulk student export and two-factor authentication. The paid plan starts at $74.50/year.
How to Choose the Right Free Online Course Management System
Now comes the million-dollar question: how can you choose the right CMS?
Finding the right free course management system requires focusing on what features matter most within a limited budget. Here’s how to choose the best free option for your needs:
- Limited Features: Recognize that free CMS options might have limitations. While some offer a surprising amount of functionality, they may not have all the bells and whistles of paid options.
- Targeted Search: Focus your research on platforms with robust free tiers specifically designed for individual instructors or small teams. Look for terms like “free plan” or “freemium” during your search.
- Prioritize Needs vs. Wants: Double down on the features crucial for your project. Can you live without fancy gamification features if the core functionalities like content management and assessments are solid?
- Open-Source Options: Consider open-source CMS solutions. While they might require technical expertise, they offer great flexibility and customization without a price tag. However, weigh the technical knowledge needed against your comfort level.
- Freemium Trials: If you’re unsure about a freemium option, take advantage of free trial periods. These allow you to test drive the platform and ensure it meets your basic needs before committing.
Remember, the best free CMS prioritizes your core needs within its limitations. Don’t get caught up in fancy features you might not necessarily use. Make the most of your free online CMS choice!
Ready to Choose the Right Course Management System?
While fancy features exist in paid options, don’t underestimate the power of free course management systems!
By prioritizing your core needs and exploring options like the ones listed, you can find a platform that empowers you to create engaging courses and streamline the learning experience, all at no cost.
Remember, research is key – so go forth and explore!





